为机床工具企业提供深度市场分析                     

用户名:   密码:         免费注册  |   申请VIP  |  

English  |   German  |   Japanese  |   添加收藏  |  
特种加工机床

车床 铣床 钻床 数控系统 加工中心 锻压机床 刨插拉床 螺纹加工机床 齿轮加工机床
磨床 镗床 刀具 功能部件 配件附件 检验测量 机床电器 特种加工 机器人

特种加工机床

电工电力 工程机械 航空航天 汽车 模具
仪器仪表 通用机械 轨道交通 船舶

搜索
热门关键字:

数控机床

 | 数控车床 | 数控系统 | 滚齿机 | 数控铣床 | 铣刀 | 主轴 | 立式加工中心 | 机器人
您现在的位置:特种加工机床网> 企业动态> 智能安灯信息可视化 现场管理核心价值的延伸
智能安灯信息可视化 现场管理核心价值的延伸
2019-5-23  来源: 研华科技  作者:-


      研华科技,2019年5月—全球智能系统(Intelligent Systems)领导厂商研华公司(股票代号:2395)工业物联网事业群推出智能安灯系统。安灯系统(Andon)来源于汽车行业的丰田生产方式,英文Andon或中文安灯,源于日语的音译,是一种提高制造质量和生产效率的最有效的手段。在全球制造业中,安灯普遍用于发现现场异常、通过声光即时报警,将问题传递给相关人员,将问题阻止在最初的地方并及时解决。

  
  
图1:战情室

      研华的“安灯系统可视化方案”是MES功能的一个分支,除了应用在现场作业之外,还延伸到决策者运筹帷幄的战情室。在生产现场,安灯系统结合WebAccess/SCADA软件支持和UNO-2372电脑运算,于TPC-1551T-E3AEx上呈现,员工可以通过工位上手动触屏报工输入的方式启动异常呼叫,内容可以是人员作业、物料、方法、质量甚至是环境、安全异常等任何问题,设备异常亦可透过数据采集的方式及时获知,同时兼具人员到岗签到和异常解除等操作。现场管理人员通过车间指示灯的灯塔提示、声音报警讯息、邮件提醒、信息推送等即可及时进行处理,减少突发问题的处理时间,进而减少生产的停顿时间。安灯具备多级异常处理逻辑,按照异常持续时间的不同层层通报到相应的管理者,合理利用管理资源。同时,安灯系统也能够收集生产线上设备的相关生产讯息、工位作业管理讯息例如出勤率、工单达成率、工位标准用时、效率分析等,并且进一步处理这些信息,呈现在现场看板让管理人员可以直接掌握生产进度、质量、异常等状况,为他们提供快速决策的依据,改善现场管理的疏漏。

  
图2:综合管理
 
  
  
图3:安灯现场作业

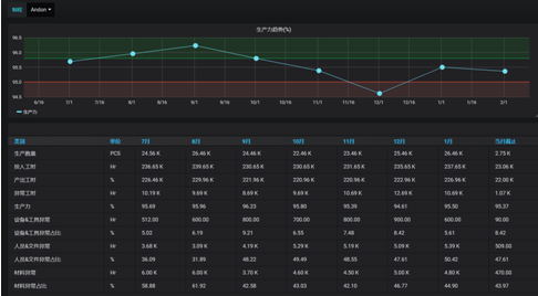
      然而现今在工业快速发展信息化,现场安灯的使用已经延伸到战情室的数据分析可视化,让管理层也可以实时掌握现场设备、人员、效率等资讯,实现透明化管理。研华“安灯系统可视化方案”最大的特点在于内建的数据分析仪表板呈现,只要链接数据采集层,即可轻松实现数据可视化,无需再经过繁琐又复杂的软件设置程序或是高度客制化的页面。基于HTML5开发的战情室画面提供浏览网页方式远程实时监控现场各条生产线和各个岗位的状态,将现场目视化功能拓展到互联网。再者,画面清楚的展现现场异常状态的分门别类和统计频率,工位瓶颈站提示、生产力趋势信息等,简洁直观的页面呈现聚焦重点,让管理层快速掌握主要资讯做出对应决策。
  
  
图4:生产力趋势信息

      安灯系统通过信息化系统,全面改善异常信息流和现场生产指标的传递速度、方法,研华“安灯系统可视化方案”在此基础上,加值可视化页面设计,缩短再次开发或客制化时间,轻松上手、快速使用、价值翻倍。


      关于研华 –研华成立于1983年,以“智能地球的推手”作为企业品牌愿景,是物联网智能系统及嵌入式平台产业的全球领导厂商。为迎接物联网、大数据与人工智能的大趋势,研华提出以边缘智能和WISE-PaaS工业物联网云平台(Edge Intelligence WISE-PaaS)为核心的物联网软、硬件解决方案,协助产业客户创新应用落地。研华业务分布全球26个国家,拥有近8,000名员工,以强大的技术服务及营销网络,为客户提供本土化响应的便捷服务。此外,研华积极推进产业伙伴共创,加速AIoT生态圈布建与发展。

     研华服务电话:800-810-0345(座机)/400-810-0345(手机)
     研华官方网站:www.advantech.com.cn 
     微信公众号:研华自动化(advantech_iag)

    投稿箱:
        如果您有机床行业、企业相关新闻稿件发表,或进行资讯合作,欢迎联系本网编辑部, 邮箱:skjcsc@vip.sina.com